Projects
Tailscale powered TCP port forwarding tool#
Tailpass is a Tailscale powered TCP port forwarding tool that bridges your VLANs, containers, and hosts simply and securely. You can easily connect web servers, SSH sessions, databases, or any TCP service across your network without worrying about complex configurations. Add your local and remote services, start the tunnel, and your traffic flows seamlessly through Tailscale. Tailpass gives you a lightweight dashboard, an efficient backend, and the freedom to access your services from anywhere. Github

=================================================================================
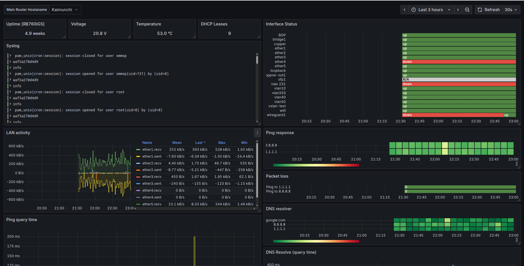
Grafana Mikrotik Router Monitoring#
Monitoring WAN/LAN Ports using SNMP, Rsyslog, InfluxDB, Telegraf and Grafana. Github

=================================================================================
Grafana Network Monitoring System#
Grafana-Network Monitoring System is a lightweight network monitoring tool that scans devices connected to your Local Area Network (LAN) and displays their online/offline status in real-time using Grafana dashboards. Github

=================================================================================
Recursive DNS Resolver#
Recursive DNS resolver queries domain names step by step, starting from root name servers, and follows the DNS chain until it resolves the requested domain.
=================================================================================